全球方解石资源较丰富,CaCO3含量³97%的优质方解石较大,因此,目前工业上一般不对方解石进行机械选矿加工,只进行简单的洗矿和手选。以下介绍一下方解石粉碎和分级技术。
(1)粉碎、分级
粉碎分级的目的是加工出满足应用领域细度要求的重质碳酸钙产品。工艺流程和设备依产品细度要求而定,对于400目以下的产品,一般原则工艺流程是:原矿→破碎→磨矿(粉)→(分级)。主要设备有雷蒙磨(悬辊磨)、旋转筒式球磨机、立式磨(压辊磨)、离心自磨或旋磨机、锤磨机、振动磨、涡轮式粉碎机等。大多采用干式开路式粉碎工艺。表1所列为这些设备的给料粒度和产品细度。
表1 粉碎设备的给料粒度和产品细度
| 设备类型 |
雷蒙磨 |
球磨机[1] |
立式磨 |
旋磨机 |
振动磨 |
锤磨机 |
涡轮粉碎机 |
| 给料粒度,㎜ |
30 |
30 |
£30 |
35 |
5 |
10 |
10 |
| 产品细度,mm |
40~125 |
40~150 |
30~150 |
20~150 |
15~150 |
15~150 |
40~350 |
(2)超细粉碎与精细分级
国内外方解石和白垩的超细粉碎工艺主要有干法和湿法二种。干法工艺一般用于生产d97 3~5mm的产品,湿法工艺一般用生产d97 3~5mm(d90 2mm)的产品。
工业上采用的干法超细粉碎设备主要包括高速机械冲击磨机、旋转筒式球磨机、搅拌球磨机、振动球磨机、高压辊磨机、分级研磨机、旋风自磨机以及气流粉碎机等。除具有自行分级功能的气流磨以外,为确保产品细度和粒度分布的要求,在实际生产线上一般均配置精细分级设备,配置方式有内置式和外置式二种,内置式均为内闭路生产方式,外置式可以有开路和闭路二种生产方式,开路式通过分级机分级后生产二种不同细度的产品,闭路式只生产一种超细粉体。干法生产线常配的分级机是离心或涡流式空气或气流分级机,如MS、MSS、ATP、LHB、QF等机型。图1~5是常见的方解石和白垩的干式超细粉碎工艺流程。
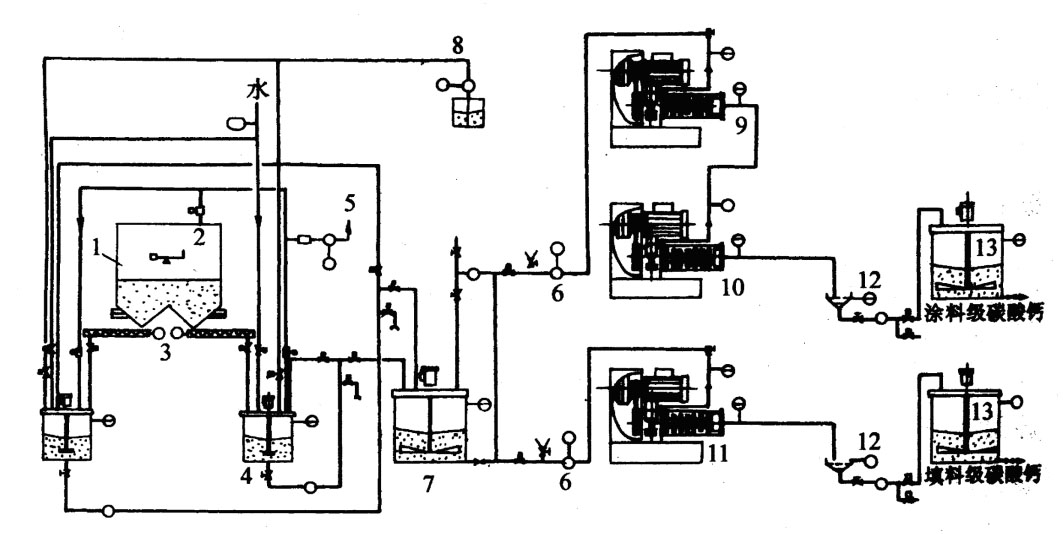
湿式超细粉碎设备主要是湿式搅拌球磨机或研磨剥片机、砂磨机、螺旋搅拌磨或塔磨机、振动磨等。主要生产超纸涂料或颜料级产品和高档涂料的填料和颜料。图6是较典型的三段连续式搅拌磨超细粉碎工艺流程。该工艺主要由三级湿式搅拌磨或研磨剥片机及相应的储罐和泵组成。原料经调浆筒1添加水和分散剂调成一定浓度或固液比的浆料后给入储浆罐2,通过储浆罐2泵入搅拌磨3中进行研磨。经搅拌磨1研磨后的料浆经分离研磨介质后给入储浆罐4,通过储浆罐4泵入搅拌磨5中进行第二次(段)研磨;二次研磨后的料浆经分离研磨介质后进入储浆罐6,然后泵入搅拌磨7中进行第三次(段)研磨;经第三次研磨后的料浆进入储浆罐8,并用磁选机除去铁质污染及含铁杂质。如果该生产线建在靠近用户或离用户较近的地点,可直接用管道或料罐送给用户。如果较远,则将料浆进行脱水脱水,然后进行打散和包装。图7所示为我国唐山东矿化工厂年产12000吨造纸涂料和填料级超细重质碳酸钙工艺流程图。其中,LEM型砂磨机由德国耐驰公司制造。其生产工艺主要由配料、中间缓储、卧式砂磨机、分离筛等部分组成。其中砂磨机的筒体容积1000升。给料粒度为d97 45mm(或全部小于70mm);产品细度为:涂料级d90 2mm;填料级d97 4mm(d60 2mm)。研磨介质尺寸为:I级研磨1.0~1.6㎜;II级研磨0.8~1.2㎜。
图1高速机械冲击磨闭路粉碎工艺流程
1-QM51超细粉磨机;2-给料机;3、8-星形排料阀;4、7、9、11-阀门;5-QF5型涡轮式分级机;6-捕集器;7-风机
图2球磨机干式超细粉碎工艺流程
1-料仓;2-球磨机;3-提升机;4-涡轮式分级机;5-除尘器;6-多轮式分级机;7-成品仓

图3搅拌磨干式闭路超细粉碎工艺流程
1-预粉碎机;2-斗式提升机;3-原料仓;4-螺旋输料机;5-料斗;6-皮带输料机;7-斗式提升机;8--螺旋输料机;9-干式搅拌磨;10-螺旋输料机;11-介质分离筛;12--螺旋输料机;13-斗式提升机;14--螺旋输料机;15-研磨介质储仓;16-涡轮式分级机;17-螺旋输料机;18-斗式提升机;19--螺旋输料机;20-集料器;21-集尘器;22--螺旋输料机;23-包装机;24-计量仪

图4振动磨干式连续超细粉碎工艺流程
1-原料仓A;2-原料仓B;3-给料螺旋A;4-给料螺旋B;5-锥形混合机;6-提升机;7-振动磨料斗;8-给料机;9-双筒连续振动磨;10-旋转阀; 11-集料器;12--螺旋输料机;13-计量成品仓
图5高压辊磨机干式超细粉碎工艺流程
1-空压机;2-除尘器;3-打散机;4-螺旋输送机;5-过滤器;6-料仓;7-给料机;8-ATP型涡轮式分级机;9-高压辊磨机; 10-提升机;

图6三段连续湿式搅拌磨超细粉碎工艺流程
1-调浆筒;2-储浆罐;3-搅拌磨I;4-储浆罐;5-搅拌磨II;6-储浆筒;7-搅拌磨III;8-储浆罐;9-磁选机;10-成品储槽;11-介质分离筛

图7 年产12000吨超细重质碳酸钙湿法生产工艺流程
1-原料仓;2-称重装置;3-螺旋输送机;4-配料罐;5-吸尘装置;6-输送泵;7-缓储罐;8-分散剂;9、10、11-LME卧式砂磨机;12-筛子;13-产品储罐
|